Home ยป IconFiber

Realโ€‘Time Fiber Network Intelligence

Build, operate, and grow your fiber business with a single pane of glass. IconFiber unifies network telemetry, GIS, OSS/BSS, CRM and field data to deliver live visibility, proactive assurance, faster activations and lower costโ€‘toโ€‘serve.

  • Real-Time Network Intelligence for Every Layer โ€” From Core to Customer
  • Automated Fiber Operations: Faster Activations, Fewer Truck Rolls
  • Unified 360ยฐ View Across Network, Operations, and Experience

Get Your Free IconFiber Demo Now!

Contact Center Image

Realโ€‘Time Intelligence for Modern Fiber Enterprises

customers

Network Planning

uptime

Outage Mitigation

support

Fulfilment Velocity

support

Data Integration

Features OF THE Product

Smarter Fiber Networks Powered by Real-Time Intelligence.

Gain instant visibility and simplified control to plan, monitor and optimize your fiber operations.

A Smarter Approach to Fiber Network Management

IconFiber combines Geospatial Visualization, Network Management and Business Insight into a single platform.
It bridges the gap between engineering, operations and finance to ensure your network performs at its best โ€” always.

Unified Business View

Get real-time insights, monitor performance, and make faster, data-driven decisions. With a unified view, your entire organization
stays aligned and empowered to drive growth efficiently.

BUILT FOR YOUR TEAMS

Empowering Every Function with IconFiber

IconFiber bridges the gap between people, processes and performanceโ€”giving every function the insight to act with speed and confidence.

Network Planner

IconFiber equips network planners with accurate feasibility insights, capacity data and automated route design tools, allowing them to plan faster, eliminate guesswork and improve overall planning precision.

NOC Team

IconFiber empowers the NOC team with continuous network health visibility, proactive fault detection and centralized insights, helping them identify issues early and respond quickly to maintain high service uptime.

Field Engineers

IconFiber enables field engineers with on-site access to tasks, network details and real-time updates, reducing errors, shortening resolution time and improving the quality of field execution.

Sales

IconFiber supports the sales team with instant feasibility checks and dependable serviceability data, enabling them to respond to customer inquiries faster, close deals sooner and build greater trust.

Operations Team

IconFiber strengthens the operations team with streamlined workflows, integrated tracking and smoother cross-team coordination, helping them run daily operations more efficiently and with higher consistency.

IconFiber Real-Time
Network Intelligence

Unlock next-generation clarity with IconFiberโ€™s live analytics, customer-experience telemetry and network performance intelligenceโ€”built to keep your fiber operations faster, smarter and always ahead of demand.

  • Advanced Network Visibility in Real Time
  • Experience Signals Powered by Smart Analytics
  • High-Performance Teams Enabled by Insight
  • Seamless Sync Across Every Device and Field Operation

Related Resources

Browse through for more information

Resources that can help to understand the product better

Corporate presentation

Product Corporate Brochure

Product Installation Documentation

FREQUENTLY ASKED QUESTIONS

About IconFiber โ€” Fiber Network Management & Intelligence Platform for ISPs

Get answers to common questions about deploying and using our Fiber Network Management Platform.

IconFiber is a comprehensive fiber network management and intelligence platform designed for ISPs and fiber operators. It unifies network data, automates provisioning, monitors performance and transforms operational workflows to boost efficiency, reduce downtime and support growth.

IconFiber is built for fiber providers of every size. Whether youโ€™re running a regional network, launching a new fiber deployment, or scaling a national operation, the platform adapts to your operational and analytical requirements.

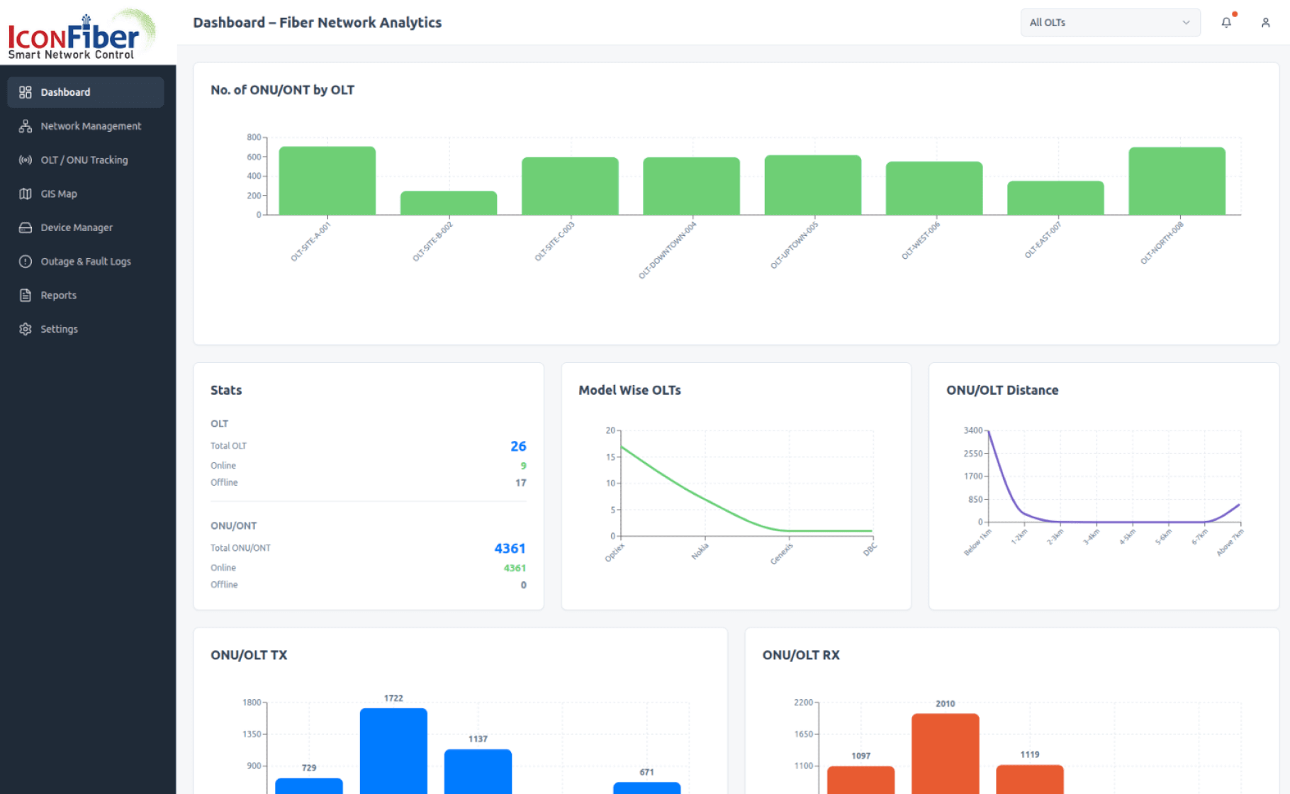
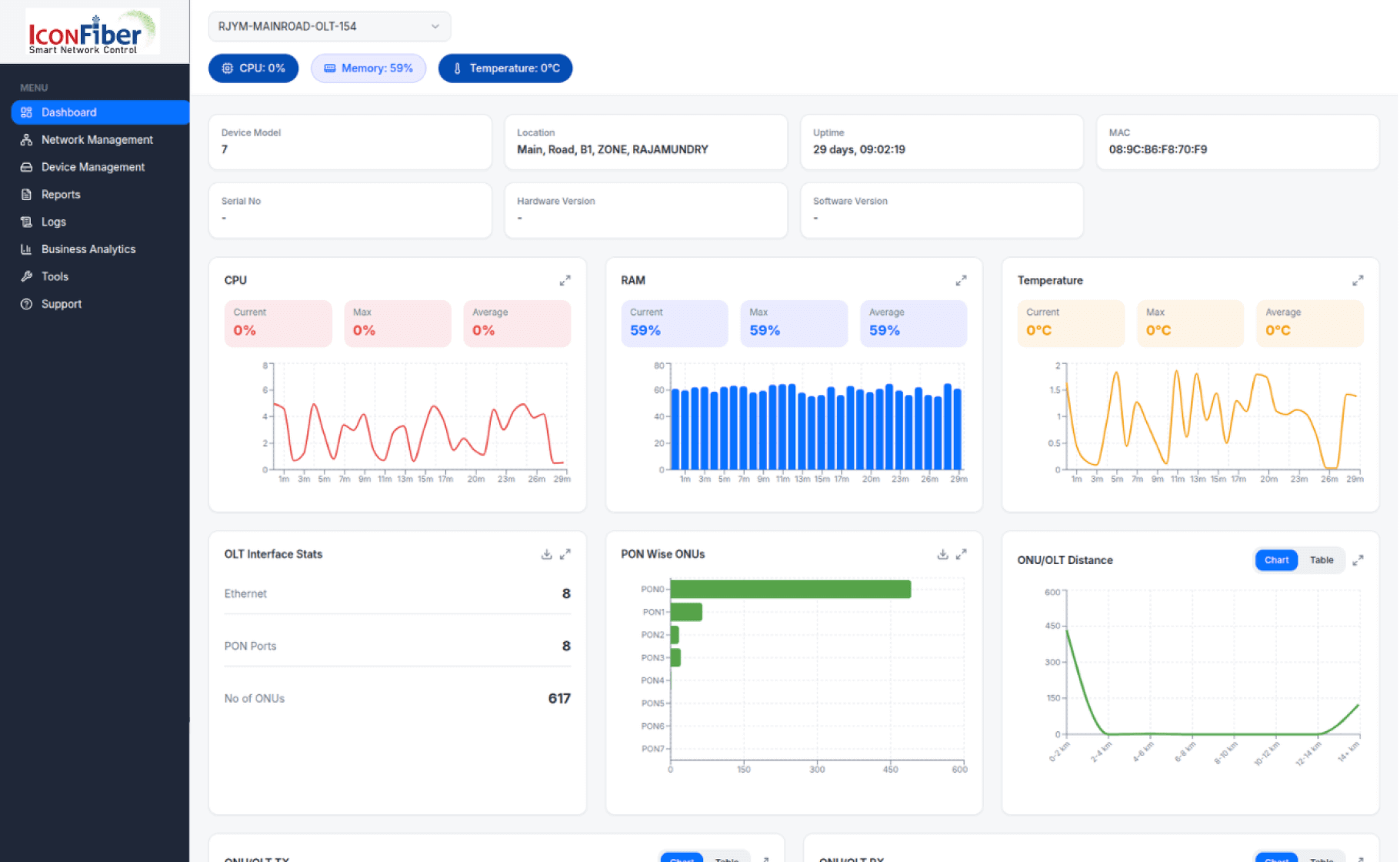
IconFiber offers real-time visibility and control across the entire fiber network. Key capabilities include fiber route mapping, network monitoring, device management, provisioning automation, outage analytics and performance insightsโ€”enabling teams to work smarter and faster.

Yes. IconFiber provides interactive dashboards that display network health, device performance, alarms, customer impact and operational metricsโ€”all in real time. Custom reporting tools help teams make informed, data-driven decisions.

Yes, IconFiber supports integrations through APIs and standardized connectors. This enables seamless data exchange with OSS/BSS platforms, CRM systems, GIS data sources, ERP tools and billing applicationsโ€”ensuring uninterrupted operational workflows.

IconFiber provides intelligent fault detection, alarm correlation, route-level visualization, optical path diagnostics, and customer impact analysis. These tools help reduce downtime, minimize truck rolls and streamline field operations.

Yes. IconFiber provides round-the-clock technical support, dedicated onboarding and access to expert engineers to keep your network running smoothly at all times.

smiling-businessman-showing-laptop

Still have questions about our Data Driven Business Management software?

Our experts are here to help you find the perfect solution for your business.